Rapports d'objectifs
Rapports d'objectifs
# Rapport Objectifs clients
Rafraichissement
Le rapport d'objectif se rafraichit toutes les 30 minutes, il est donc normal que vous ne voyiez pas vos données tout de suite si vous venez de les ajouter !

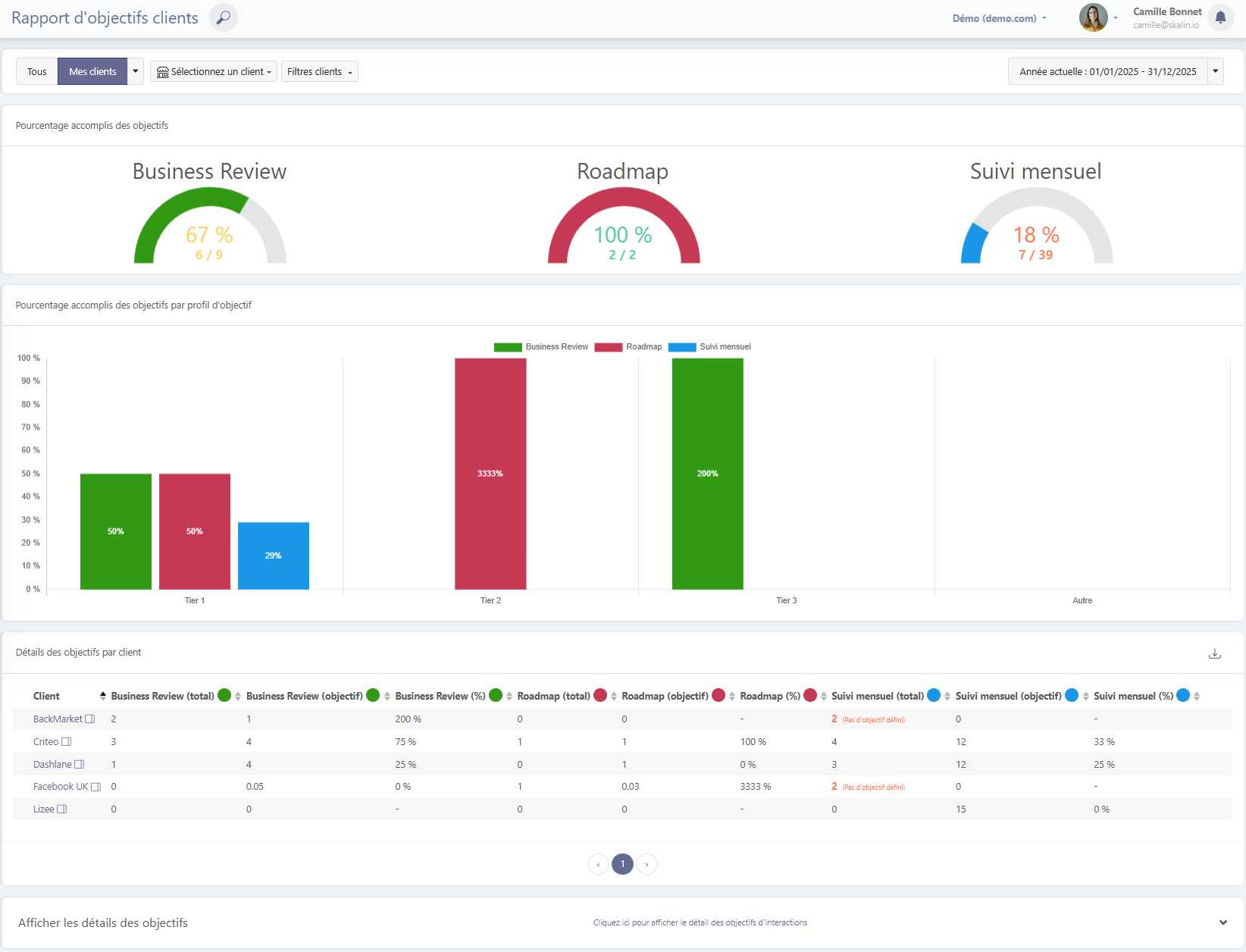
Le premier bloc du rapport montre l'atteinte de chaque type d'objectif : les business reviews, les sessions d'analyse de données, les formations etc. Vous pouvez bien entendu filtrer sur un client donné ou sur un groupe de clients (par phase de cycle de vie, profil de score de santé, tags etc.).
Filtre sur un client spécifique :

Le deuxième graphe montre l'atteinte des objectifs par profil puis se trouve un tableau exportable en csv qui détaille objectif par objectif et pour chaque client le total atteint, la cible et le pourcentage d'atteinte. Il indique par ailleurs en rouge les objectifs pour lesquels des interactions ont été enregistrées mais aucun objectif n'avait été défini.
Objectifs au prorata du temps passé dans la phase
Dans l'exemple ci-dessus, on peut voir que le client Facebook UK a un objectif de business review de 0.05, cela est dû au fait qu'il venait de passer en run, son objectif est en effet calculé au prorata du nombre de jours passés dans la phase de cycle de vie actuelle.
De la même façon, le client Lizee a un objectif de Suivi mensuel de 1 par semaine, il est passé en onboarding il y a 15 semaines, il a donc un objectif de 15 Suivis mensuels.
# Voir le détail mois par mois
Pour voir le détail des interactions qui comptent dans l'atteinte des objectifs, cliquez sur "Cliquez ici pour afficher le détail des objectifs d'interactions".
Vous pourrez alors contrôler quelles interactions sont présentes et quelles interactions ne rentrent pas dans les critères (pas le bon type, pas le bon tag, par exemple.)
Pour rappel, la vue se rafraichit toutes les 30 minutes, il est donc normal que vous ne voyiez pas de changement tout de suite après avoir ajouté ou retiré des interactions par exemple.


# Rapport Objectifs CSM
Rafraichissement
Le rapport d'objectif se rafraichit toutes les 30 minutes, il est donc normal que vous ne voyiez pas vos données tout de suite si vous venez de les ajouter !
Les utilisateurs qui ont le rôle CSM ne voient que leurs objectifs alors que les managers peuvent voir les objectifs de chacun des membres de leur équipe.