Goals reports
Goals Reports
# Customer Goals Report
Refresh
The goals report refreshes every 30 minutes, so it is normal if you do not see your data immediately after adding it.

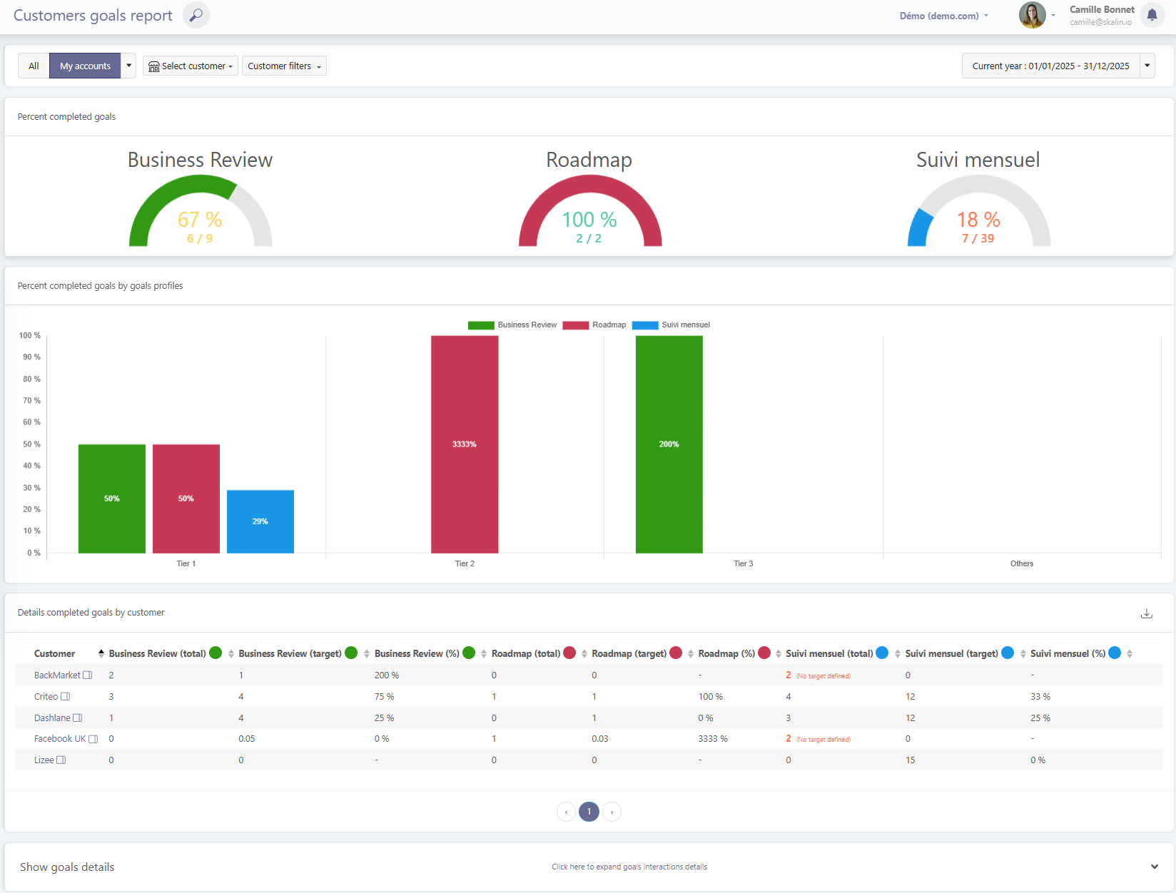
The first section of the report shows the achievement of each type of goal: business reviews, data analysis sessions, training sessions, etc.
You can of course filter by a specific customer or by a group of customers (by lifecycle phase, health score profile, tags, etc.).
Filter on a specific customer:

The second chart shows goal achievement by profile, followed by a CSV-exportable table that details, goal by goal and for each customer, the total achieved, the target, and the achievement percentage.
It also highlights in red the goals for which interactions have been logged even though no goal had been defined.
Goals prorated based on time spent in the phase
In the example above, we can see that the customer Facebook UK has a Business Review goal of 0.05. This is because they had just moved into the Run phase: the goal is calculated on a pro-rata basis according to the number of days spent in the current lifecycle phase.
Similarly, the customer Lizee has a Monthly Follow-up goal of 1 per week. They moved into Onboarding 15 weeks ago, so they have a target of 15 Monthly Follow-ups.
# Viewing month-by-month details
To see the details of the interactions that count toward goal achievement, click “Click here to expand goals interactions details”. You will then be able to review which interactions are included and which ones do not meet the criteria (wrong type, missing tag, for example).
As a reminder, this view refreshes every 30 minutes, so it is normal not to see changes immediately after adding or removing interactions.


# CSM Goals Report
Refresh
The goals report refreshes every 30 minutes, so it is normal if you do not see your data immediately after adding it.
Users with the CSM role only see their own goals, while managers can see the goals of each member of their team.