Renouvellements
Renouvellements
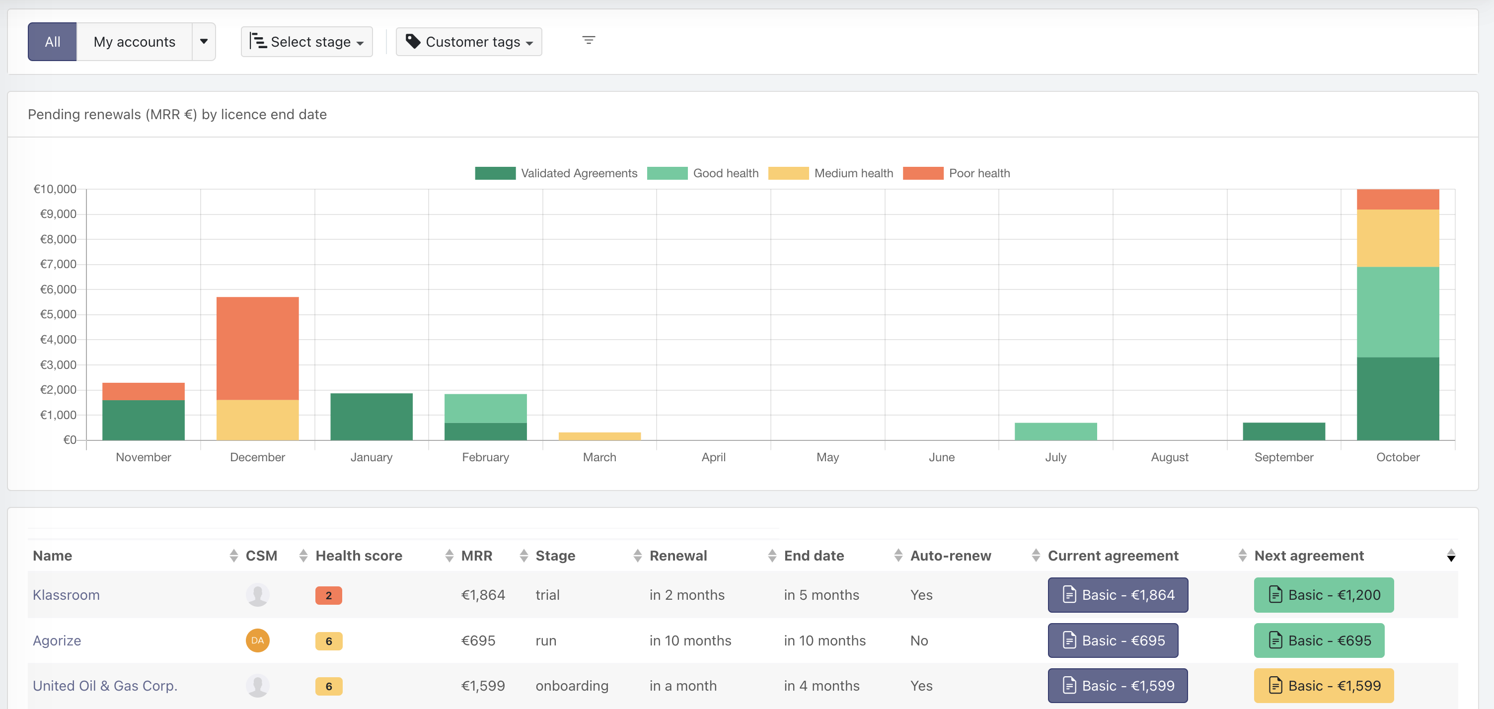
Ce rapport montre la valeur des contrats à renouveler dans les mois à venir, versus le niveau de risque associé au client qui porte le contrat. Concrètement, si un client a un score de santé rouge, alors son contrat sera représenté en rouge. Cela permet d'anticiper les renouvellements et de voir où se situent les zones de risque et quel est le montant total de MRR/ARR à renouveler chaque mois.
Il existe plusieurs zones de risque pour les clients n'ayant pas de contrat "validé" (dont la date de début est dans le futur):
- "Mauvaise santé" (scores 1 à 3),
- "Santé mitigée" (scores 4 à 6),
- "Bonne santé" (scores 7 à 10) qui sont liées au score du client.
Il existe aussi la zone de santé "Contrats validés" (vert foncé) liée aux clients sécurisés : si le client a un contrat au statut actif et un contrat au statut validé, alors il est dans cette zone de sécurité. (un contrat ne peut avoir le statut validé que si sa date de début est postérieure à la date actuelle).

A savoir
Pour qu'un contrat apparaisse dans la colonne "Contrat actuel" celui-ci doit obligatoirement avoir le statut "actif".
Astuce
En cliquant sur une zone du graphique (exemple : la zone rouge du mois d'avril), le tableau sous le graphique affiche la liste des clients concernés. Vous pouvez aussi cliquer sur un mois pour voir la liste des contrats à renouveler de ce mois.